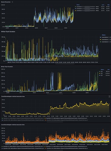
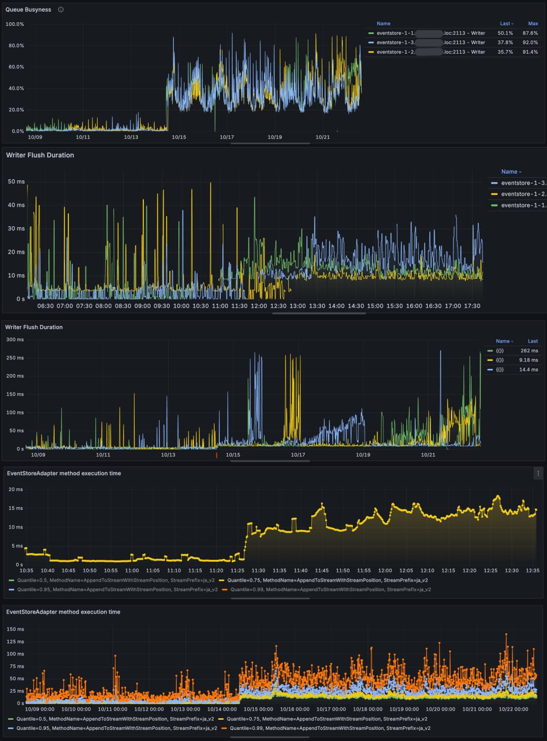
We recently upgraded our EventStore from version 23.10 to 24.10.6.2296 and, at the same time, upgraded Ubuntu from 22.04 to 24.04. Since the upgrade, we have noticed:
- Slower write operations (see attached screenshots).
- Internal writer queues are much more loaded.
- Disk flushes are significantly slower (metrics in screenshots).
Environment details:
- Hosted on AWS: 3× m6a.4xlarge instances
- gp3 SSDs (12k IOPS, 250 MiB/s)
- File system: ext4
- Default EventStore configurations
We suspect that the changes in EventStore 24.x regarding flushing, combined with Ubuntu 24.04 kernel and ext4 defaults, may be causing the slower writes and higher queue backlogs.
Has anyone experienced similar issues after this upgrade? Are there recommended configuration changes or tuning options to restore write performance?
Thank you in advance!

